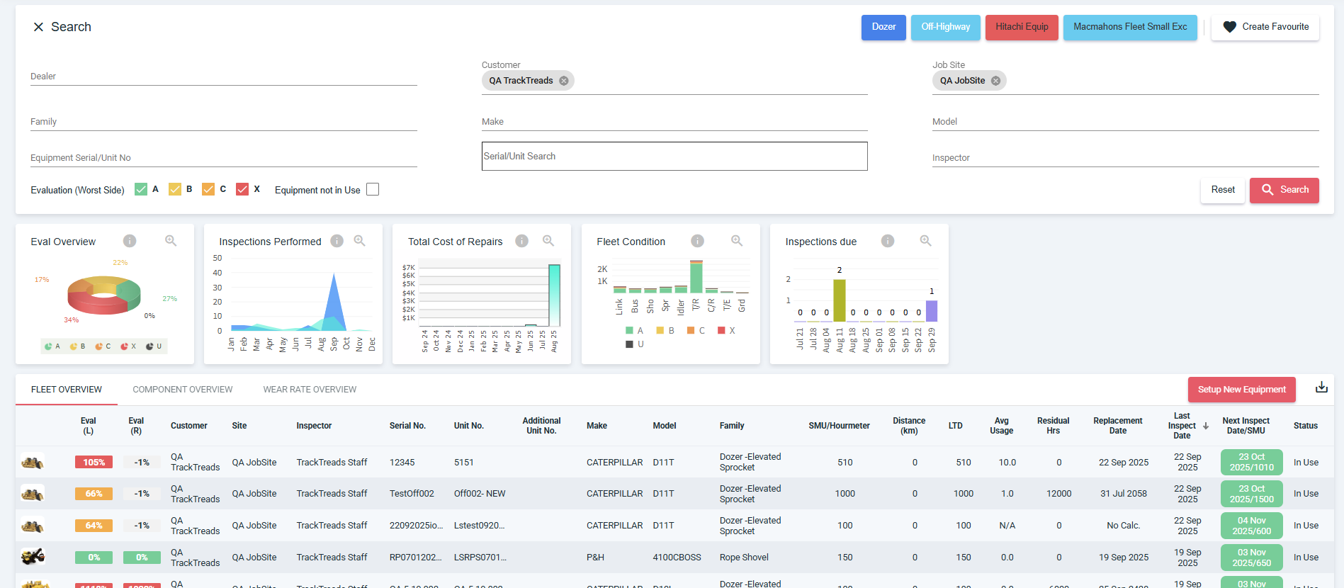
Once logged in to the web you will see the Dashboard screen where you can use the filter criteria to find the equipment you would like to interpret.

Alternatively
Once you have logged in to the website, navigate to Undercarriage
Go to Inspections and click on Find Inspections

This will open the Find inspections screen as follows:

Use the selection criteria to filter the equipment
Once the data is displayed, on the right side of the listed inspections displays those Awaiting Interpretation
Click on the equipment you would like to interpret
You will be directed to the Equipment Details screen
Under Inspection History click on the inspection you would like to interpret

This will open the Interpretation screen


On the interpretation screen you will be able to add or edit the inspection data such as equipment conditions, measurements, measurement tools, comments and images
Note: You will be able to download a quote and a PDF version of the inspection directly to your device